监控管理功能为用户提供冗余资源、超负荷使用资源等筛选指标的云主机展示。
在平台资源的监管中,提供了良好的资源清理、维护渠道,支持导出当前指标项,为运维数据提供表单依据。

资源监控功能可根据标签值、云平台、资源、时间进行资源的监控项指标查询,并可导出资源项表格。当前云主机页面中,用户通过筛选实时查看平台内云主机的使用情况,可快速定位高、低负载云主机,并为云主机使用率提供了反馈面板。
用户选择筛选项后,点击【查询】按钮即可出现监控信息。

用户可在【Exporter管理】页面内选择需要安装插件的云主机,批量部署Exporter插件。
部署完成后,平台内将自动获取云主机的资源监控信息。

用户可在【执行记录】页面查看脚本执行情况。

页面中将展示通过ZStack CMP部署Exporter插件的监控对象。
按照资源类型进行分组展示,点击云主机/数据库的展示项可以查看每类资源的监控对象。

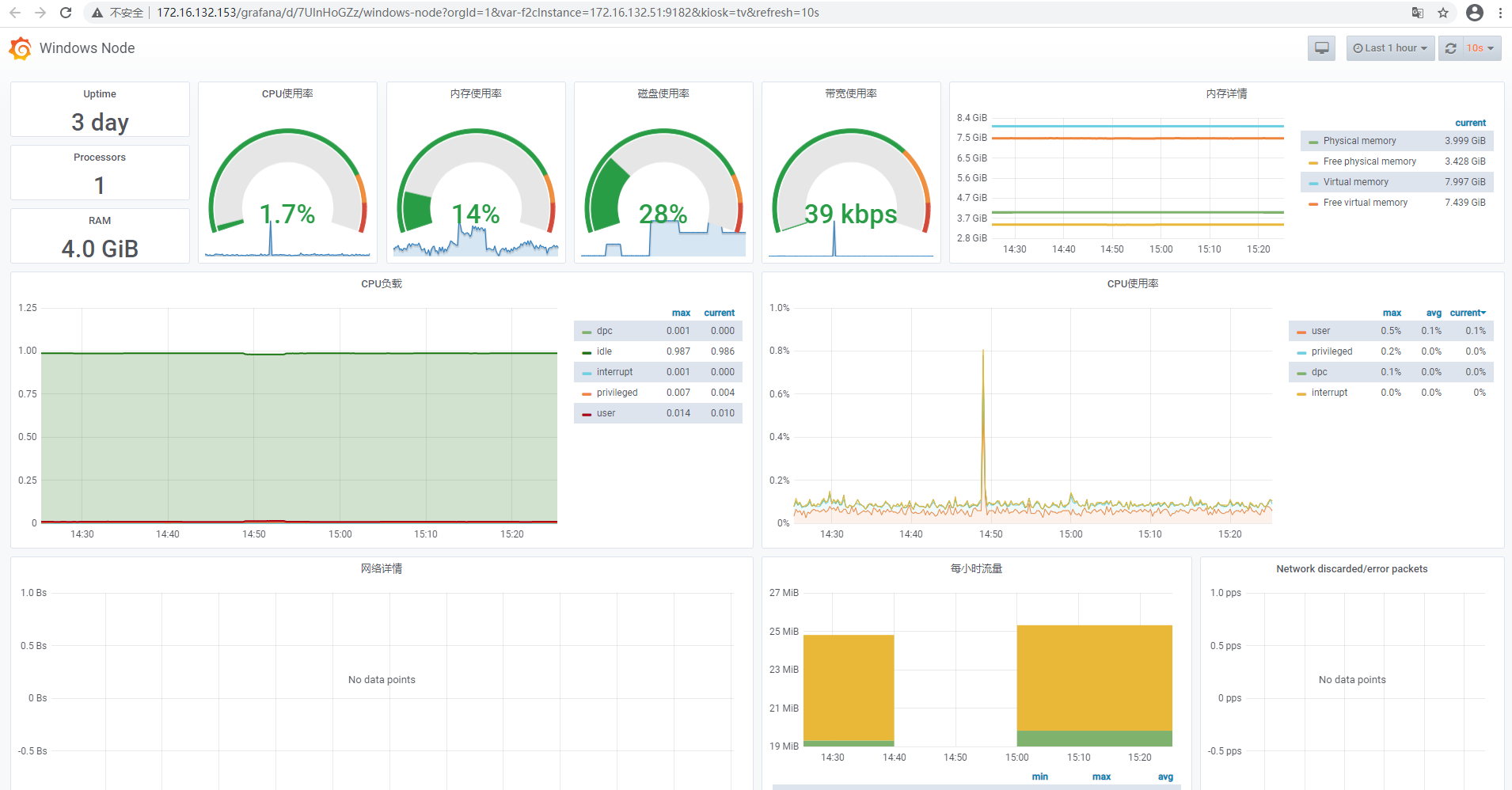
点击监控对象,自动跳转至Prometheus监控中,该页面显示该对象的所有监控数据。

支持切换对该监控对象进行1小时、6小时、1天、7天以及自定义时间的监控数据查询。
业务咨询:
400-962-2212 转 1售后咨询:
400-962-2212 转 2其他(漏洞提交、投诉举报等)
400-962-2212 转 3业务咨询:
400-962-2212 转 1ZStack学院:
training@zstack.io业务咨询:
400-962-2212 转 1售后咨询:
400-962-2212 转 2其他(漏洞提交、投诉举报等)
400-962-2212 转 3业务咨询:
400-962-2212 转 1售后咨询:
400-962-2212 转 2其他(漏洞提交、投诉举报等)
400-962-2212 转 3业务咨询:
400-962-2212 转 1商务联系:
channel@zstack.io业务咨询:
400-962-2212 转 1商务联系:
channel@zstack.io下载链接已发送至您的邮箱。
如未收到,请查看您的垃圾邮件、订阅邮件、广告邮件。 当您收到电子邮件后,请点击 URL 链接,以完成下载。感谢您使用 ZStack 产品和服务。
成功提交申请。
我们将安排工作人员尽快与您取得联系。感谢您使用 ZStack 产品和服务。
信息提交成功。
我们将安排工作人员尽快与您取得联系,请保持电话畅通。感谢您使用 ZStack 产品和服务。
商务咨询:
400-962-2212 转 1售后咨询:
400-962-2212 转 2商务联系:
sales@zstack.io成功提交申请。
我们将安排工作人员尽快与您取得联系。感谢您使用 ZStack 产品和服务。